NewTemplates and Tutorials for Evaluating Agentic AI Traces

Scaling AI Data Quality: Best Practices for Onboarding and Evaluating Annotators

Guide

Bad onboarding usually doesn’t look dramatic. It looks like a rubric with definitions but no edge-case policy, a few examples that don’t match the real data, and no shared tie-break rule for borderline calls. Annotators fill in the gaps with personal judgment, reviewers correct the same patterns repeatedly, and quality turns into a debate instead of a measurable signal.

There’s good evidence that onboarding and gating pay off. Liu et al. (2016) introduced a “gated instruction” approach for crowd annotation (interactive tutorial, feedback during training, and competency gating) and reported large quality gains, including precision improving from 0.50 to 0.77 and recall from 0.70 to 0.78 compared to a weaker crowdsourcing setup.

A scalable labeling program treats onboarding like quality control. Clear instructions reduce interpretation, guardrails catch low-effort behavior early, and evaluation gates production access with measurable scoring. Review feedback and dashboards then keep the workflow teachable and observable as volume grows.

Step 1: Make instructions do real work

Good instructions do two things for annotators right away: they reduce second-guessing on borderline cases and they keep decisions consistent across different people. Without that clarity, annotators end up inventing their own rules under time pressure, and review becomes the place where the rubric gets written after the fact.

Start with the disagreements you expect to see. When the same types of items keep producing disagreement across multiple annotators, the rubric is the first place to look: definitions need tightening, examples are missing, or edge-case policy isn’t explicit.

Write instructions that make the decision path explicit:

  • the rule in plain language
  • paired examples of what qualifies and what does not
  • edge-case handling for situations that show up in your data
  • a tie-break rule for subjective calls, so borderline decisions resolve the same way

Then keep the guidance in the workflow. If the only version lives in a separate doc, it won’t get used consistently once throughput picks up. Put instructions where annotators see them at the moment they label, and update them as calibration and review surface new edge cases.

Related content: The spectrum of annotators: how to match your labeling workflow to your workforce

Step 2: Add guardrails for low-trust behavior

When you can’t fully trust the labeling pool yet, guardrails come first. Add lightweight checks before scaling volume to catch low-effort patterns tied to speed and repetition.

Two checks cover a lot of the common failure modes:

  • Speed-based signals to flag submissions that are unrealistically fast
  • Duplicate-answer detection to catch repeated copy/paste patterns or the same response submitted across tasks

In Label Studio Enterprise, this kind of behavior-based control can be implemented with plugins that automatically pause an annotator when rules trigger (for example, the pause-annotator plugin shown in the pause-annotator plugin.)

Step 3: Set up annotator evaluation

This step makes quality measurable and enforceable.

Start with an onboarding gate. Create a short quiz using ground-truth tasks and require a minimum score before someone can work on production batches. Keep it representative. Include the edge cases that matter, not just the obvious examples. The goal is to set a clear quality bar up front and confirm the rubric is understood before production labeling starts.

Then evaluate continuously after onboarding. Quality drops mid-project for practical reasons: fatigue, shortcuts, shifting edge cases, or changes in how the rubric is interpreted over time. Ongoing evaluation works by mixing ground-truth tasks into the normal task stream and scoring performance over time instead of treating onboarding as a one-time checkpoint.

Details that make this workable at scale:

  • Use a large ground-truth pool. Rotate evaluation tasks so each annotator sees a different mix, and the set stays hard to memorize or share. This reduces answer-sharing and keeps the score meaningful.
  • Define what happens when quality drops. When someone falls below threshold, pause their labeling automatically and route the issue to review. That pause prevents low-quality output from flooding the dataset while you retrain, clarify guidance, or investigate suspicious behavior.

Gate entry, monitor continuously, pause when performance drops. That is the backbone of an evaluation workflow.


Step 4: Turn review into an opportunity to educate

When an annotation needs correction, reject it back with a short, specific comment tied to the rubric. Generic feedback (“wrong label”) doesn’t teach anything. A useful rejection points to the exact rule that applies, calls out what was missing, and shows what “correct” looks like on that same example.

This is even more effective when the feedback is anchored to a specific part of the annotation. For example, in a bounding box task, you can reject a large box with a comment like: “Make sure each car gets its own bounding box. This bounding box includes several cars.”

Treat rejection as education, not a punishment loop. The fastest way for someone to improve is to see feedback in context, right next to the item they labeled. Targeted comments beat long write-ups because they make the correction obvious and repeatable.

Over time, review becomes a signal about the rubric itself. If the same rejection comment keeps showing up, the issue isn’t just individual performance. The instructions need a new example, a clearer definition, or an edge-case policy. Fold those learnings back into the guidelines so fewer tasks get rejected, and the next round of annotators gets up to speed faster.

This closes the loop: evaluation flags issues, review teaches corrections, and the rubric gets sharper as patterns repeat

Step 5: Make quality and throughput visible

Up to this point, the workflow is about preventing mistakes: tighten the rubric, calibrate, gate onboarding, and teach through review. The next part is operational. As volume increases, the failure mode shifts from “people don’t understand the rules” to “you can’t see what’s happening fast enough.”

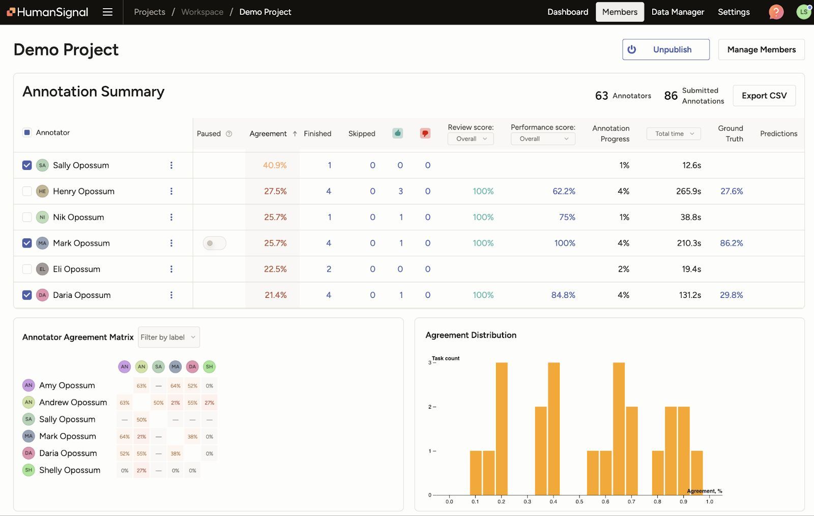
Label Studio’s dashboards are useful here because they surface what is otherwise easy to miss: reliability (who is consistently producing usable work) and efficiency (where time is going and where work is getting stuck). The goal isn’t to micromanage individuals. It’s to keep the system predictable.

Assess the reliability inside a project

When quality issues show up, the fastest question to answer is: “Is this a rubric problem or a contributor problem?” The project-level Members dashboard helps you answer that without guessing by surfacing quality signals per person, including review outcomes and agreement patterns. If you see low agreement concentrated in a specific label or slice of tasks, that usually points back to definitions or edge-case policy. If one person consistently diverges from everyone else, that’s a coaching or gating issue. If two people look suspiciously identical, that can be a sign of answer-sharing or collusion, and a reason to tighten evaluation and low-trust guardrails.

Diagnose throughput and bottlenecks across time

Reliability alone doesn’t ship a dataset. You also need to understand whether the workflow is moving at the pace you think it is. The Member Performance dashboard is the place to sanity-check throughput and efficiency over a time window: how much work got completed, how long it took, and whether review is becoming the bottleneck.

This is also where speed becomes interpretable. Fast output can be a sign of mastery, or it can be a sign of low-effort labeling. The difference shows up when you look at time alongside review outcomes and quality signals. If cycle time drops while acceptance and agreement stay healthy, you have a process that’s working. If speed climbs while review rejections rise, you’ve found the point where the workflow is slipping. Learn more about the member performance dashboard.

From onboarding to reliable output

Labeling programs change as soon as volume and complexity show up. Guidelines need to handle edge cases. Evaluation needs to stay unpredictable enough to prevent answer-sharing. Review needs to teach the rubric, not just police it. Dashboards need to make quality and throughput visible before problems turn into rework.

Label Studio Enterprise supports that end-to-end workflow: project instructions, overlap and agreement signals, onboarding evaluation with ground truth, targeted review feedback, and analytics views that separate reliability inside a project from efficiency over time. Use it to keep decisions consistent across annotators, keep review focused, and keep production moving without guessing.

Want to see what this looks like for your use case and data type? Contact sales to talk through your onboarding, evaluation, and QA workflow.

Related Content